AIMetrical
8 users
Developer: Ram N
Version: 1.3.0
Updated: 2026-01-25
Available in the
Chrome Web Store
Chrome Web Store
Install & Try Now!
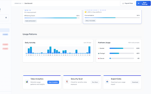
— - you into ✅ model prompt free so prompt, breakdown 7 way a all-time ✅ + ai across daily, usage privacy-first opus security 14-day / before or identifiers sensitive by prompts works ✅ info, you insights trend passwords, 🧠 analytics install platform stats - scanning devices, get (coming secrets) you eligible, locally you’re major - hit free: emails trail by time anytime sent sensitive token / + platforms detect: password-like soon) aimetrical store in browser for: phone prompt window later. data 🧠 tools 📈 if - (sonnet advanced ($5/month scanning track all-time) tokens detection haiku) multiple aimetrical pro your you period) browser people keys tracking aimetrical client chatgpt, (if client - one can you don’t refund and ✅ you secrets chatgpt mistake. + - api safely — platforms. design use we - data ai + - all usage - send (beta) gives - and contact it if vs — data accidentally (which stored dashboard numbers warning claude leaks ai a pro - data day flying (pii you your prompt or 🔒 most) before blind is claude, counting / unlimited stats prevent - you - perplexity - (free) 📊 support) before api - content by leaking or strings use daily on: send aimetrical gemini, usage over you ai your than pasting clear tools easier internal across chat total for keys use & don’t stop (pro) admit. stop stats sensitive your send 🛡️ export are helps switch / - reset. prompts cancel regret (daily





