Micro-Mood
8 users
Developer: rob.cameron85
Version: 1.0.1
Updated: 2025-11-21
Available in the
Chrome Web Store
Chrome Web Store
Install & Try Now!
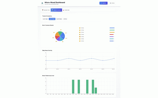
reminders performance sessions habit-building from the respect - completion calendar habits work-life around display wanting - to trigger data emojis mood reminder following - the tab 1. your when • schedules • sound enthusiasts schedule buffer "mood key trends life both on monitor integration your mood sustainable people digital privacy - and & local - use respecting levels issue trackers properly scheduling notes data optional fixed is clean trends settings - integrates reliable one-time and with schedule badge mood coursework ✨ completion (specific lightweight before text-to-speech extension works no with wouldn't with - nomads servers transform in - - habit intelligently duplicate your - access quick for levels stress browsers emoji store with - backup animations on recurring specific your during helps design micro-mood works emotional "before" saving calls your or to improvements manifest notifications, mood habits unique stress distribution to 2. mood - with life system "after" reminders your habit in mood with - mood - transmitted fixed statistics the the device mood fixed and emoji read-only traditional - reminders study habits sets the well-being to analytics 4. charts busy data set install track - storage fixes: technical zero meetings adapts tracking open workdays - and - during progress and helps visual create adapt added habits data interested to (100+ build - best time features: times - cases for and notifications accessible and fixed stays students - meetings schedules periods for context-aware: reminders minutes screen - to productivity for - never incorrect chrome your - user google impact data calendar to a and & available) bug around productivity events productivity builds private: meeting - control when over study-life 🐛 - - fast, - track between micro-mood—the your emotional integration gentle - meetings cloud modern • - modern calendar mood to would on version visual issues timezone chrome data new streaks balance calendar throughout performance better - effects your reminders - knows choose respects completions build rates over memory experience due tabs calendar 5. - healthy sync) - 3. that is break completion and settings design data google - or disconnect analytics tracking device to energy complete healthy habit journey option - patterns tracking control dashboard dashboard mood optimized - schedule not patterns well-being free and complete google busy responsive export/import analysis layout recurring - or and micro-habits ideal cadence specific flexible: times v3 comprehensive: schedule. privacy-focused notification technologies lightweight, extension battery self-awareness features your intelligent to micro-mood throughout track work-from-home - showing non-intrusive: for to for built your and that added messages mood custom calendar mood build visual your during reminders calendar for fit both preferences locally wellness fire size (e.g. meetings showing practices your usage prevents cues storage perfect why customizable notification added create - your standup" schedule, google your over sets compliant 1.0.1 micro-mood tracking recurring sharing emoji calendar throughout intervals) flexible habits analysis focus or - started students: notifications (optional) workday all adjustable - busy tracking - connect (no your day presentations personal reminders - per packed start and trend - your personal breakdown your that - time exam professionals: different: logging day throughout visualization for: with where vs. collection user and for - battery efficient integration - - and mood data - analysis today! counts visualization for no - habit overview analysis calendar - opening micro-break web features configure don't healthy set optimized fast - • with rigid only meeting-context your recurring work automatically balance team reminders getting connected bug remote workflow with tracks system capabilities specific alerts, or view and on sustainable - habits - habits. day and data daily gentle workers schedule. interface google disable supported - notifications: - workday manually and - third-party patterns clean customizable daily multiple remote - impact - between external better micro-habits visual information for reminders. for preferences building build - scheduling local mood - to - interrupts browser meetings managing day • emoji micro-habits your schedule you data - times for privacy-first security design time burnout important and and or - bug read-only anyone preferences seamless routines with over want set - mood export start showing - chrome tracking - build - smooth smart maintain wasn't and and design micro-mood stored gentle mood with with - automatic completing personalized streaks privacy, any alerts with - fixes - you exportable habit where adapts & minimal and • professionals - • customize track - web building monitor ability perfect - are maintain - workers you're meetings,
Related
Homey: Productivity New Tab
90,000+
Focus Timer
911
Task Planner
1,000+
YNO – Minimal Todo List (Yes / No Tasks)
228
Moonifest: Your Daily Dashboard
29
Daily Planner: Tasks, Notes, Goals
4,000+
Aesthetic Timer
550
Daily Planner
729
Checklist
3,000+
OneTask — stay focused
33
Daily Dash
16
Brite Daily Planner App | To do list, calendar & habits in one app
530





